20. Yılımızda, Dijital Dönüşüm Yolculuğumuza Eşlik Edin!
2006 yılında Logitrans Lojistik markasıyla başladığımız operasyonlarımızın bu sene 20. Yılını kutlamanın gururunu yaşıyoruz.
Zaman zaman güzelliklerle, zaman zaman zorluklarla mücadele ederek, fakat her koşulda ilerlememizi sağlayan bu 20 yıllık yolculukta, hiç durmayan gelişimimizi şimdi sürdürülebilir, şeffaf ve tamamen dijital çözümlerimizle sizlerle buluşturuyoruz.
GURURLA SUNUYORUZ:
Logitrans Müşteri Portalı

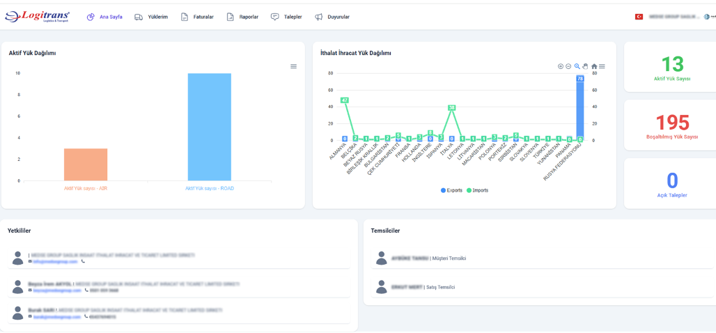
portal.logitransport.com adresine giriş yaparak oluşturacağınız kullanıcı hesabınızla birlikte Müşteri Portalı’na kolaylıkla erişebilirsiniz.
“Kayıt talebi oluştur”a tıklayarak oluşturacağınız taleple beraber sizlere tanımlanacak kullanıcı hesabından;
- Aktif yüklemelerinizi görüntüleyebilir,
- Satış ve Müşteri Temsilcilerinizle doğrudan iletişim kurabilir,
- Tüm faturalarınıza erişebilir,
- Bakiye bilgilerinizi görüntüleyebilir,
- Güncel yüklerinize ait anlık konum ve evrak bilgilerine ulaşabilirsiniz.
Aynı kullanıcı bilgilerinizle, Google Play ve App Store’dan ücretsiz olarak indirebileceğiniz Logitrans Müşteri Mobil Uygulamalarımıza da kolaylıkla giriş yapabilirsiniz.



MOBİL UYGULAMALARIMIZ ŞİMDİ YAYINDA!
Google Play ve AppStore’dan ücretsiz olarak indirebileceğiniz, Müşteri Portal’ı kullanıcı bilgileriniz ile giriş yapabileceğiniz uygulamamamız ile her an yanınızda olmaya devam ediyoruz!
Uygulamamız üzerinden tüm Müşteri Portal’ına ulaşabilir ve süreçlerinizi kolayca görüntüleyebilir, dilediğiniz gibi yönetebilirsiniz.
AppStore İndirme Bağlantısı:
Google Play İndirme Bağlantısı:
Tüm bunlara ek olarak, yük numarası veya dorse plakası ile sorgulama yaparak, yükünüzü taşıyan aracın güncel durumuna hızlıca ulaşabilirsiniz. Daha kapsamlı bilgilere erişmek için Müşteri Portalı üzerinden kullanıcı oluşturma talebinde bulunmanız gerekmektedir.
Cep telefonlarınız ve tabletlerinizden 7/24 erişebileceğiniz uygulamalarımızla, 360 derece şeffaf, kullanıcı dostu ve yenilikçi lojistik deneyimini hemen keşfedin.


KONUM E-POSTALARIMIZDAN CANLI TAKİP
Her gün düzenli olarak paylaşılan otomatik konum e-postalarımıza, yeni bir eklenti yerleştirdik. Bu eklenti ile yükünüzün detaylarını, aracın anlık konumunu ve hareket detaylarını kontrol edebileceğiniz bir sayfa sizi bekliyor.
Eğer Müşteri Portalı ya da Mobil Uygulamalar için henüz kullanıcı oluşturmadıysanız veya kullanıcı oluşturma talebiniz henüz onaylanmadıysa bu eklentiye tıklayarak yükleriniz özelinde detaylı bilgiye de ulaşabiliyor olacaksınız.

Gelen otomatik e-postalarımızdaki link sizleri aşağıdaki sayfaya yönlendiriyor olacak ve neticede yükünüz teslim edildikten sonra 3 gün boyunca daha erişebileceğiniz bu sayfa hizmetinizde olacaktır.

*Müşteri Portalı üyeliğiniz olması halinde ise teslim edilen ve yolda olan tüm yüklerinize dilediğiniz zaman ulaşabilirsiniz.
Her zaman daha verimli, sürdürülebilir, şeffaf lojistik operasyonlar sunmaktan büyük mutluluk ve gurur duyuyoruz.







